目前,不少企业都在推进 VMware 虚拟化的替代,这就要求基于 KVM 技术的国产虚拟化能够提供与之对标的产品能力。其中,SmartX 原生虚拟化 ELF 经过 10+ 年的持续迭代,不仅已广泛应用于金融、医疗、制造等行业的头部企业生产环境,还将实践中积累的经验转化为更好用、更智能的产品能力,帮助用户解决日常使用与运维中遭遇的各种挑战。
本期我们将聚焦“巡检中心”,解读SmartX 榫卯企业云平台如何让集群健康巡检从“全靠人工、低效繁琐”迈向“自主高效、数据赋能”!
观看视频,快速了解用户故事与功能特性!《巡检效率低?健康变化难监测?别再给集群做无效体检!》
为什么需要巡检中心
为了保证业务系统稳定运行,IT 运维人员经常需要对虚拟化/超融合集群进行健康巡检。然而,传统的巡检机制往往依赖线下人工操作,不仅效率低、响应慢,而且可重复性差、覆盖范围有限。一方面,客户缺乏自主巡检能力,只能依赖厂商或运维服务方定期上门;另一方面,售后团队在交付巡检服务时也需手动部署工具、通过命令行手动采集信息或手动撰写巡检报告分析数据,操作流程复杂繁琐、巡检报告质量不高,尤其在面对多集群、跨区域、周期性巡检需求时,问题尤为突出。这些挑战具体表现为:
1. 全靠人工,效率难提
用户缺乏自主巡检工具,往往依赖厂商售后团队人工巡检、人工分析风险项、人工汇总报告内容,操作链条长、效率低、成本高。
用户故事 1:依赖厂商人工巡检,用户追着要报告
某大型制造企业每季度都需配合厂商完成 10 多套集群的健康巡检,由厂商售后工程师协助完成。而由于缺乏自动化工具,每次巡检都需要部署一次巡检工具、截图记录、逐项分析风险、手动撰写整理报告等多个步骤,前后至少需要 3 天时间才能拿到完整的巡检报告。面对繁琐流程,该用户运维经理表示:“哪怕只是例行检查,也得提前一周以上排期,如遇到运维窗口紧张或人员冲突时,还需要更长时间。”
2. 巡检僵化,报告臃肿
多数巡检工具采用固定项 + 固定模板,用户无法按需定制巡检维度与报告内容,导致报告内容冗长、重点不明、可读性差。
用户故事 2:30+页冗长报告,“淹没”真正需要关注的问题
某金融客户计划向集团 IT 委员会汇报季度巡检结果,在准备报告时发现其使用的其他厂商的巡检工具只能导出固定模板,内容长达 30 多页,大量无风险项冗余展示,既浪费资源又增加审批负担。更严重的是,重点问题常被淹没在“无事发生”的页面中,难以引起高层重视。
3. 看不到数据趋势,难以评估健康变化
传统巡检工具缺乏集群资源数据的趋势性、图形化展现,用户难以评估集群健康的变化情况。过去,售后人员只能通过手动比对巡检报告看到差异,既低效又容易出错。
用户故事 3:每次巡检都像“单次体检”,健康变化难以准确评估
某金融客户拥有 30 多套生产与测试集群,一直采用季度巡检的节奏保障业务连续性。但因缺乏数据趋势呈现与对比能力,用户的每次巡检都像“单次体检”,无法准确评估“某一集群资源到底是在稳定增长还是爆发式增长”。用户在推动集群资源扩容时常遭遇质疑,明明资源瓶颈正在逼近,却因“没数据支撑”难以得到上级重视。
为满足客户“可自主、可定制、可观测”的巡检需求,SmartX 基于 CloudTower 管理平台推出巡检中心功能,为用户提供高效、灵活、可视的巡检平台,帮助用户在日常运维、系统上线、版本升级等多个场景中高效、全面地掌控集群运行状态,主动发现并解决潜在问题,构建标准化、数据驱动的健康运维体系。
SMTX 巡检中心:自主高效、数据赋能
SMTX 巡检中心是基于 CloudTower 提供的原生运维服务,面向 SmartX 超融合和分布式存储环境,提供集群健康状态的全面检测与优化建议,帮助企业构建高效、智能、自主可控的集群健康巡检体系。通过图形化界面与趋势分析能力,SMTX 巡检中心可助力用户:
- 快速掌握集群运行状态与资源利用情况,主动识别风险项与潜在隐患;
- 支持定制巡检内容与报告导出,满足多场景运维与交付需求;
- 记录历史巡检数据并展示趋势,辅助容量规划与长期优化决策。
核心能力概述
| 功能 | 说明 |
| 平台原生集成,开箱即用 | 巡检中心作为 CloudTower 原生模块,用户无需单独部署工具,即可在 CloudTower 平台统一界面发起巡检任务,快速掌握集群当前健康状态。 |
| 用户自主巡检,适配多种场景 | 日常运维:定期查看集群健康趋势与资源利用情况系统变更:新集群部署、版本升级、运维变更后主动确认集群运行状态 |
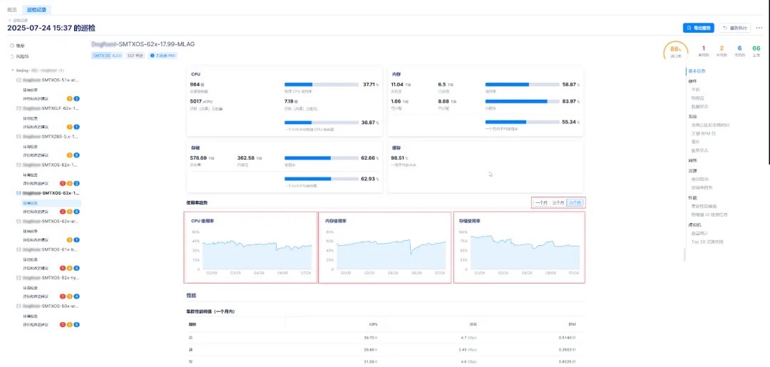
| 丰富的环境检查维度 | 巡检中心支持对以下关键维度执行健康检测:硬件状态:检查节点、磁盘、网卡等物理组件健康情况。系统状态:检查操作系统版本、补丁、事件、服务运行状态等情况。网络状态:检查链路连通性、配置等完整性。资源情况:展示集群与主机资源配置、使用状态及使用率趋势等。性能状态:展示集群性能峰值、 物理盘 I/O 等性能指标。虚拟机使用情况:支持按资源维度(CPU、内存、空间)展示虚拟机使用 TopN 及主机与虚拟机复用比。 |
| 图形化操作与结果展示 | 巡检首页概览自动汇总巡检记录、集群风险分布情况与风险概览,一目了然。支持按集群查看详细巡检内容,覆盖配置检查、服务状态、性能评估等关键维度。提供资源使用率趋势图,支持查看近 1/3/6 个月的数据变化,辅助容量规划与扩容决策。支持展示主机与虚拟机复用比,辅助分析资源密度。 |
| 支持巡检项定制与报告导出 | 用户可根据需要自由选择巡检维度与导出项。支持导出 Word(.docx)格式的巡检报告,结构清晰,内容聚焦。所有风险项均附带评估和改进建议,提升报告可读性。 |
| 支持定时自动巡检(待发布) | 可设置按日/周/月周期运行的自动巡检任务,定期掌握系统运行趋势。配合历史报告存档能力,便于对比分析,建立“集群健康档案”。 |
上述所有功能均可通过 CloudTower 统一操作完成,无需单独部署工具,真正做到“一键巡检、定制报告、趋势洞察”。
创新点与产品对比
| 能力项 | SMTX 巡检中心 | 传统虚拟化平台 |
| 巡检发起方式 | ✅ CloudTower 一键触发 | 多为线下远程操作或命令行工具 |
| 巡检灵活性 | ✅ 支持巡检项和报告内容自定义 | 固定模板,内容繁杂缺乏针对性 |
| 环境检查维度 | ✅ 覆盖硬件、系统、网络、资源、性能、虚拟机六类 | 通常仅关注少量系统项 |
| 结果可视性 | ✅ 图形化界面展示、风险分类汇总 | 需手动整理、内容分散 |
| 趋势分析支持 | ✅ 支持资源利用率趋势查看与历史记录比对 | 缺乏对比能力,需人工整理 |
| 报告导出与交付 | ✅ Word 文档导出,附带改进建议 | 需人工撰写、统一性差 |
| 巡检任务自动化 | ✅ 支持定时任务,周期性运行(待发布) | 每次均需人工触发,难以持续跟踪 |
业务价值与客户收益
通过 SMTX 巡检中心,用户能够更全面地掌握集群运行健康状态,提升 IT 运维效率与集群安全:
- 自主可控:企业客户可自主掌控集群健康状态,减少对厂商服务的依赖。无论是日常自查,还是在新集群上线、系统升级等关键节点,客户都可通过图形化界面一键执行巡检任务,第一时间掌握运行状况;
- 提升客户运维效率:巡检中心显著减轻了传统运维团队“重人工”的服务压力,让服务从“人找问题”变为“系统推问题”。尤其在大客户、多集群、跨区域部署场景中,平台化能力成为运维团队稳定的保障;
- 报告专业可读,结果操作可行:支持报告导出为 Word 格式,且可自定义导入关键项。报告结构清晰、问题聚焦、建议明确,可用于客户自用、团队沟通或对上汇报。每条风险项均配套专业评估与建议,辅助客户快速制定优化措施;
- 趋势可见,决策有据:资源利用趋势、健康度变化趋势等数据支持客户横向对比、纵向演进,有助于 IT 团队提前规划资源扩容、服务优化与预算投入;
- 降本增效,聚焦业务创新:通过标准化、自动化、周期化的集群健康检测能力,巡检中心帮助客户减少重复性劳动与人为干预,提高问题发现效率,将有限人力资源聚焦于更有价值的 IT 规划与业务支撑;
用户故事 1 后续:从依赖人工到一键自巡,IT 经理终于不再追着人要报告了
该用户在首次启用巡检中心功能后,仅需一键即可自主发起全集群巡检,10 分钟内完成风险项识别与可视化展示,并支持报告导出与定制化报告导出。过去 3 天的工作如今压缩成不到半小时完成,大幅减少等待与沟通时间,实现巡检自主化,IT 团队得以将更多精力投入在 IT 策略规划上,而非重复性人力协作中。
用户故事 2 后续:三页报告聚焦风险,管理层第一次愿意读完
该用户在 SmartX 集群上使用巡检中心,可定制巡检项与报告导出内容,并启用自定义导出功能,仅选择当前关键业务集群及高风险项生成报告,聚焦关键风险项与指标趋势,整个报告仅需 3 页 A4 纸,逻辑清晰、建议具体,显著提升沟通与决策效率。
用户故事 3 后续:趋势对比让扩容决策更有底气
使用 SMTX 巡检中心后,该用户可以直观查看每个集群近 1/3/6 个月 CPU、内存、存储使用率变化趋势,并按集群规模自动展示虚拟机资源使用 TopN 情况,为扩容规划提供有力依据,通过数据首次打通上下沟通壁垒,用户表示:“现在不是靠印象在说话,而是拿着数据做汇报。”
配置实践:简单易用
通过 CloudTower 统一管理平台的图形化界面,巡检中心为用户提供直观、一体化的巡检体验。无论是集群健康状态检测、资源使用率趋势分析,还是风险项识别与报告导出,运维人员均可一站式完成,操作便捷、学习成本低,让巡检从“全靠人工、低效繁琐”迈向“自主高效、数据赋能”,为集群稳定运行与业务持续发展提供坚实保障。具体操作包括:
第一步:创建巡检任务
在 CloudTower 的“巡检中心”模块中点击“创建巡检任务”,可选择指定的集群对象,并按需开启“自定义巡检项”进行精细化配置。


第二步:执行并查看巡检结果
巡检任务完成后,可在任务详情中查看集群概览、风险项汇总、资源利用趋势等内容,所有结果支持图形化呈现与文字说明。



第三步:导出报告、持续跟踪
勾选或全选需要导出的巡检项,也支持只看风险项并仅导出风险项,一键导出选项中检查结果 为 .docx 格式报告,同时还支持将报告进行“信息脱敏”:导出报告中,打码 IP 地址的前三段,且不展示 Top N 资源使用的虚拟机。导出报告可适合用于内部记录、审计汇报、对外交付等用途。


更多参考:更详细的安装与配置指南,请联系 SmartX 技术支持或查看产品文档 https://docs.smartx.com/
欲了解更多 SmartX ELF 虚拟化及榫卯企业云平台核心功能,欢迎扫码获取电子书《SmartX ELF 虚拟化核⼼功能集》!
推荐阅读:
业务视角下的集群升级中心:三键实现全自动升级,用时缩短 70%!